Close Menu
    What's Hot

    Polymarket bettors: ‘Bitcoin likely to crash below $45K than hit $100K’

    Dogecoin at a crossroads: Will DOGE breakout to $0.1 or see another pullback?

    SIREN rallies 2450% – But weakening fundamentals still flash warning signs

    Facebook X (Twitter) Instagram
    yeek.io
    • Crypto Chart
    • Crypto Price Chart
    X (Twitter) Instagram TikTok
    Trending Topics:
    • Altcoin
    • Bitcoin
    • Blockchain
    • Crypto News
    • DeFi
    • Ethereum
    • Meme Coins
    • NFTs
    • Web 3
    yeek.io
    • Altcoin
    • Bitcoin
    • Blockchain
    • Crypto News
    • DeFi
    • Ethereum
    • Meme Coins
    • NFTs
    • Web 3
    Altcoin

    Aave faces $200M liquidations, but the altcoin still stands strong – How?

    Yeek.ioBy Yeek.ioFebruary 4, 2025No Comments3 Mins Read
    Share Facebook Twitter Pinterest Copy Link Telegram LinkedIn Tumblr Email
    Share
    Facebook Twitter LinkedIn Pinterest Email
    • Aave experienced over $200 million in liquidations, but bad debt decreased, showing resilience despite market volatility.
    • Despite a 6.25% price drop, the altcoin maintained its key support at $230, with resistance at $360.

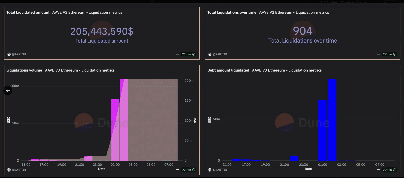
    Aave [AAVE] experienced significant liquidations in the last 24 hours, totaling over $200 million. This marked the largest liquidation event for the platform since August 2024.

    These liquidations represent around 30% of all Aave liquidations to date, signaling increased market volatility.

    Despite the high liquidation volume, Aave’s system managed to avoid a major increase in bad debt, which has actually decreased.

    The data shows that although liquidation events were severe, the overall health of the platform remains strong. This is reflected in the total debt amount liquidated, which stands at approximately $369,580.

    Source: X

    Will diagonal support hold for a sustained rally?

    Aave’s price faced a sharp decline, dropping by 5.12% to its press time value of $259.34. A key resistance level lay at $360.00, while support was at $230.00, suggesting potential future price fluctuation.

     Technical indicators showed a gradual build-up of support at lower levels, which may provide a foundation for recovery if the market stabilizes.

    AMBCrypto’s analysis indicates that it has been moving within a channel, with strong resistance forming at $360.

    AAVE/USD Source: TradingView

     On the other hand, the diagonal support and resistance line suggested potential rebound points for Aave, possibly leading to a corrective movement upwards if the market shows signs of stabilization.

    Liquidations breakdown and network health

    The liquidations over the last 24 hours occurred amidst growing concerns over broader market sentiment. The total liquidations in the Aave v3 Ethereum [ETH] market amounted to $205,443,590.

    At the same time, Aave’s network continues to show a relatively healthy liquidity pool with a value of $18.3 billion in total value locked (TVL).

    Source: X

    Despite the high levels of liquidation, Aave’s ecosystem has been demonstrating stability, particularly in terms of its collateral management.

    Data shows a growing number of wallets eligible for liquidation, but the bad debt reduction indicates that the system’s resilience remains intact.

    Who is in control, bulls or bears?

    Investors are currently navigating through a turbulent phase, as shown by Aave’s price movement and liquidations.

    However, market sentiment seems to be divided, with the altcoin maintaining a significant position despite the broader downturn. 

    The bullish and bearish market sentiment has remained relatively balanced over the past few weeks, with bulls slightly outnumbering bears.

    Source: IntoTheBlock

    Looking ahead, Aave’s price and market behavior will largely depend on whether the platform can maintain its support levels.


    Read Aave’s [AAVE] Price Prediction 2025–2026


    The presence of key resistance points like $360.00 suggests that Aave could experience challenges to regain upward momentum. 

    Still, if the platform continues to effectively manage its collateral and debt risks, a price recovery might be in store.

    Next: dogwifhat: WIF can rally beyond $4 only if THIS happens

    Follow on Google News Follow on Flipboard
    Share. Facebook Twitter Pinterest LinkedIn Tumblr Email Copy Link
    Previous ArticleBitcoin In The Mix? Trump’s Executive Order Sets Up Sovereign Wealth Fund
    Next Article India’s Budget 2025-2026 indifferent towards digital assets
    Avatar
    Yeek.io
    • Website

    Yeek.io is your trusted source for the latest cryptocurrency news, market updates, and blockchain insights. Stay informed with real-time updates, expert analysis, and comprehensive guides to navigate the dynamic world of crypto.

    Related Posts

    Why is crypto up today—FOMC news, ETF flows and…

    March 20, 2025

    Binance Coin (BNB) Price Prediction for March 20

    March 20, 2025

    Trump becomes first US sitting president to speak at a crypto conference

    March 20, 2025
    Leave A Reply Cancel Reply

    Advertisement
    Demo
    Latest Posts

    Polymarket bettors: ‘Bitcoin likely to crash below $45K than hit $100K’

    Dogecoin at a crossroads: Will DOGE breakout to $0.1 or see another pullback?

    SIREN rallies 2450% – But weakening fundamentals still flash warning signs

    Analyzing Shiba Inu’s recent surge: How long can SHIB’s rally hold?

    Popular Posts
    Advertisement
    Demo
    X (Twitter) TikTok Instagram

    Categories

    • Altcoin
    • Bitcoin
    • Blockchain
    • Crypto News

    Categories

    • Defi
    • Ethereum
    • Meme Coins
    • Nfts

    Quick Links

    • Home
    • About
    • Contact
    • Privacy Policy

    Important Links

    • Crypto Chart
    • Crypto Price Chart
    © 2026 Yeek. All Copyright Reserved

    Type above and press Enter to search. Press Esc to cancel.