The Origins of the Bitcoin Holdings
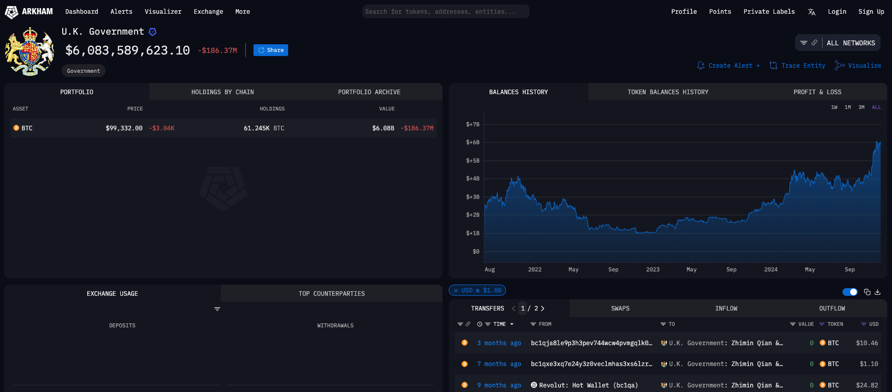
In a surprising revelation, blockchain analytics firm Arkham Intelligence disclosed that the UK government holds a staggering $6 billion in Bitcoin, amounting to 61,245 BTC. This Bitcoin cache was reportedly seized as part of legal actions against Zhimin Qian, a fraudster involved in a multi-billion-dollar scam. The digital assets have generated $28 million in unrealized profit since their seizure in 2021.The Origins of the Bitcoin Holdings

Arkham’s on-chain analysis traced the government-linked wallet back to several transactions between 2021 and 2024. Initially, the wallet received 2,400 BTC worth $93 million, with subsequent transactions adding 19,200 BTC worth $750 million. Despite this activity, the wallet has been largely dormant for the past three months.
Install Coin Push mobile app to get profitable crypto trading alerts as mobile notifications.
Check out our article about Crypto Futures Signals to learn more!
Don’t miss our article about crypto alerts and telegram groups for futures traders. Stay updated with Coin Push Crypto Alerts as we track the ongoing developments throughout Bull Run 2024.
The seized Bitcoin stems from an international fraud case involving Zhimin Qian, a Chinese national accused of defrauding 130,000 Chinese investors of $5.6 billion between 2014 and 2017. Qian will face trial in September 2025 in Southwark Crown Court. Her accomplice, Jian Wen, has already been sentenced to six years for money laundering.
Bitcoin’s Role in Criminal Investigations
The transparency of blockchain technology has made it a valuable tool for law enforcement agencies worldwide. In this case, the open ledger system allowed authorities to track and seize Qian’s illicit Bitcoin holdings effectively.
Implications of the UK Government’s Bitcoin Holdings
- Financial Strategy: Holding such a significant amount of Bitcoin could influence discussions on using digital assets in national reserves or as part of fiscal strategy.
- Market Impact: If the government decides to liquidate or utilize these holdings, it could affect Bitcoin’s price due to the volume involved.
- Regulatory Perspective: The case highlights the importance of blockchain transparency while raising questions about how governments manage seized cryptocurrencies.
#CryptoAlerts #CryptoSignalsApp #Bitcoinsignals #Ethereum #Altcoins #BullRun2024
Disclaimer: All links provided are for informational purposes only. Coin Push Crypto Alerts does not endorse or take responsibility for the content or services provided on external websites.
Disclaimer: The information provided in this article does not constitute investment advice, financial advice, trading advice, or any other advice, and should not be treated as such. Coin Push Crypto Alerts does not recommend buying, selling, or holding any cryptocurrency. Always conduct your due diligence and consult a financial advisor before making any investment decisions.
Join Coin Push Crypto Alerts for Top Crypto Calls
There are indications that the crypto will be distributed to players over two years rather than all at once. This approach is likely designed to prevent a rapid drop in price after listing, with the intention that only the “whales” will remain to buy up your coins gradually.
Install Coin Push Crypto Alerts today and take the first step towards mastering the market in 2024. Choose reliability, choose transparency, and unlock the full potential of the upcoming bull-run.
Coin Push
Coin Push Crypto Alerts stands as a testament to the power of mathematical algorithms and data-driven analysis in providing actionable insights to traders. By prioritizing reliability and transparency, Coin Push Crypto Alerts empowers traders to make informed decisions and navigate the complex crypto market with confidence.
And always remember – No fortune telling, just math!
With Coin Push Crypto Alerts leading the way, traders can trade smarter, not harder, and seize the countless opportunities the crypto market offers. Choose reliability, choose transparency, and install Coin Push Crypto Alerts.
Follow Us on social @coinpushapp
Disclaimer: Crypto is a high-risk asset class. This article is provided for informational purposes and does not constitute investment advice. You could lose all of your capital.
Trade Like a Pro with Coin Push Crypto Alerts
Are you looking to enhance your trading skills or confirm your strategies? AltSignals provides precise trading signals to help both novice and experienced traders. Explore Coin Push to stay ahead of the market and make informed trading decisions.
Install Coin Push Crypto Alerts today and take the first step towards mastering the market in 2024. Choose reliability, choose transparency, and unlock the full potential of the upcoming bull-run.
FAQ
How was the UK government able to trace Zhimin Qian’s Bitcoin holdings?
The blockchain’s transparency allowed investigators to follow the trail of transactions associated with Qian’s fraudulent activities.
What could the UK government do with the seized Bitcoin?
Options include liquidation to support public funds, integrating it into reserves, or holding it as a long-term investment.
How does this affect the cryptocurrency market?
Large-scale holdings by governments highlight the growing legitimacy of Bitcoin. However, potential liquidation could introduce volatility into the market.
Stay updated with Coin Push Crypto Alerts for the latest developments in blockchain technology, market trends, and crypto signals as we approach the exciting 2024 bull run!
Bitcoin’s journey toward $100,000 is reshaping the crypto landscape, with traders and investors alike positioning for potential historic gains. Stay updated with Coin Push Crypto Alerts for the latest insights and strategies to navigate this exciting market.
